Broadridge Financial Solutions

TURNING DATA INTO ACTION: A SMARTER DASHBOARD SOLUTION

Broadridge Client Intelligence UX Design

Broadridge developed a powerful dashboard that applies its financial data ecosystem to provide account managers with actionable insights, benchmarking, and efficient issue resolution.

PROJECT

Strategy, UX Design, Prototyping, Data Visualization

INDUSTRY
Case study | PDF

Broadridge developed a powerful dashboard that applies its financial data ecosystem to provide account managers with actionable insights, benchmarking, and efficient issue resolution.

Broadridge Client Intelligence Design
Broadridge Client Intelligence Design
THE CHALLENGE

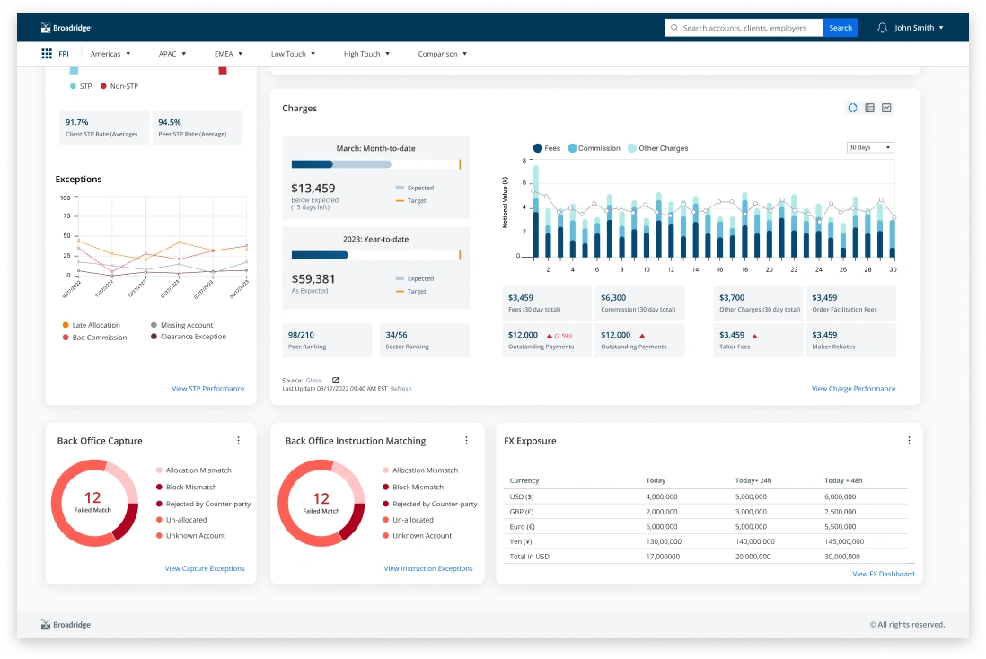
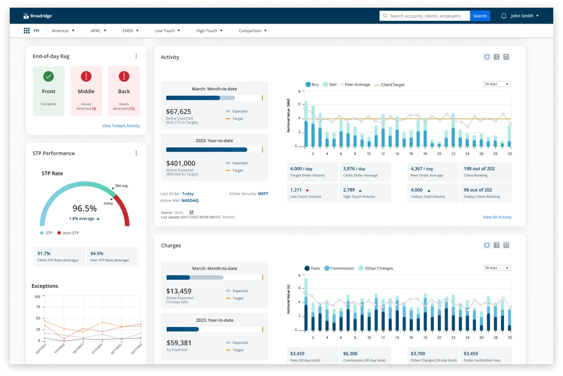
The Broadridge product team needed a dashboard experience to help account managers make sense of vast client trade data, offering actionable insights to enhance client performance management. The challenge was to consolidate diverse metrics - trade volume, revenue, servicing costs, and trade breakdowns - into a tool that supported daily isssue resolution and long-term client strategies.

Broadridge Client Intelligence Design
Broadridge Client Intelligence Design Broadridge Client Intelligence Designs
OUR APPROACH

Starting with stakeholder workshops to define goals, prioritize features, and align expectations. Followed by the design, the prototypes were iteratively tested, ensuring usability and minimizing complexity.

The design incorporated clear data visualizations, including historical trends, real-time trade alerts, and benchmarking tools for sector comparisons. Through this design process, the Akendi team ensured the design integrated with the Broadridge existing data systems for scalability and consistency.

The final dashboard experience demonstrates the power of the data contained in the Broadridge financial ecosystem, and provides actionable insights tailored to both strategic and operational needs. The product transforms account managers' ability to optimize client relationships and resolve issues efficiently.
SELECTED PROJECTS
Back to
Case Studies

How can we help_hand help you?